Usando métricas y trazas para diagnosticar una fuga de memoria
La telemetría de aplicaciones, como la que OpenTelemetry puede proporcionar, es muy útil para diagnosticar problemas en un sistema distribuido. En este escenario, recorreremos un escenario que demuestra cómo pasar de métricas y trazas de alto nivel para determinar la causa de una fuga de memoria.
Configuración
Para ejecutar este escenario, necesitarás desplegar la aplicación de
demostración y habilitar el feature flag recommendationServiceCacheFailure.
Deja la aplicación ejecutándose durante unos 10 minutos después de habilitar el
feature flag para permitir que los datos se acumulen.
Diagnóstico
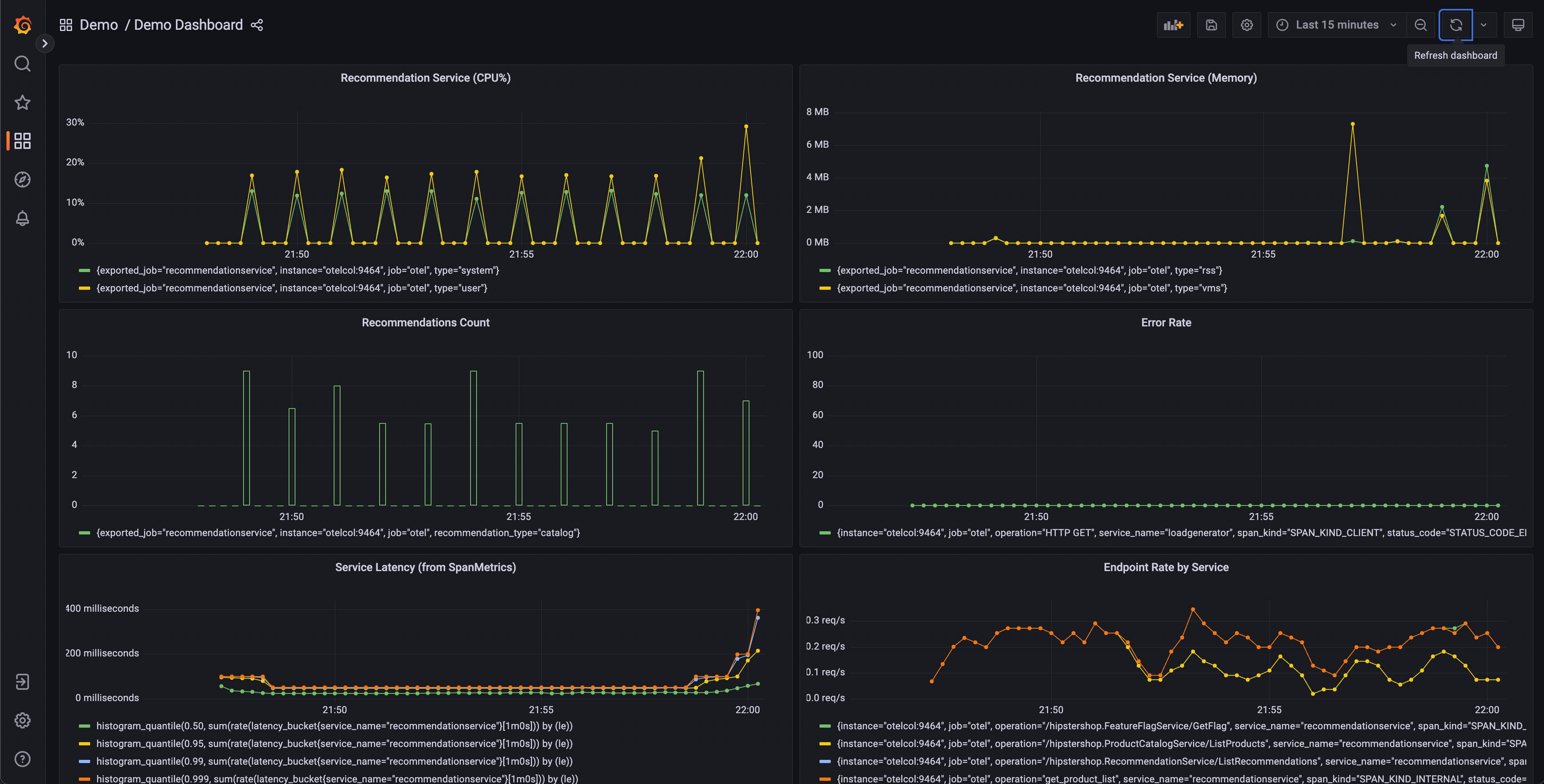
El primer paso para diagnosticar un problema es determinar que existe un problema. A menudo la primera parada será un dashboard de métricas proporcionado por una herramienta como Grafana.
Una carpeta de dashboards de demostración debería existir después de lanzar la demo con dos dashboards; uno es para monitorear tu OpenTelemetry Collector, y el otro contiene varias consultas y gráficos para analizar latencia y tasa de solicitudes de cada servicio.

Este dashboard contendrá varios gráficos, pero algunos deberían parecer interesantes:
- Recommendation Service (CPU% y Memoria)
- Latencia del Servicio (de SpanMetrics)
- Tasa de Errores
Los gráficos del Recommendation Service se generan a partir de Métricas de OpenTelemetry exportadas a Prometheus, mientras que los gráficos de Latencia del Servicio y Tasa de Errores se generan a través del procesador Span Metrics del OpenTelemetry Collector.
Desde nuestro dashboard, podemos ver que parece haber un comportamiento anómalo en el servicio de recomendaciones – utilización de CPU con picos, así como latencia de cola larga en nuestros histogramas p95, 99 y 99.9. También podemos ver que hay picos intermitentes en la utilización de memoria de este servicio.
Sabemos que estamos emitiendo datos de trazas desde nuestra aplicación también, así que pensemos en otra forma en que podríamos determinar que existe un problema.

Jaeger nos permite buscar trazas y mostrar la latencia de extremo a extremo de una solicitud completa con visibilidad en cada parte individual de la solicitud general. Quizás notamos un aumento en la latencia de cola en nuestras solicitudes del frontend. Jaeger nos permite entonces buscar y filtrar nuestras trazas para incluir solo aquellas que incluyen solicitudes al servicio de recomendaciones.
Ordenando por latencia, podemos encontrar rápidamente trazas específicas que tomaron mucho tiempo. Haciendo clic en una traza en el panel derecho, podemos ver la vista de cascada.

Podemos ver que el servicio de recomendaciones está tomando mucho tiempo para completar su trabajo, y ver los detalles nos permite tener una mejor idea de lo que está pasando.
Confirmando el diagnóstico
Podemos ver en nuestra vista de cascada que el atributo app.cache_hit está
establecido en false, y que el valor de app.products.count es extremadamente
alto.
Volviendo a la UI de búsqueda, selecciona recommendation en el desplegable de
Servicio, y busca app.cache_hit=true en el cuadro de Tags. Nota que las
solicitudes tienden a ser más rápidas cuando hay un hit de caché. Ahora busca
app.cache_hit=false y compara la latencia. Deberías notar algunos cambios en
la visualización en la parte superior de la lista de trazas.
Ahora, como este es un escenario creado artificialmente, sabemos dónde encontrar el bug subyacente en nuestro código. Sin embargo, en un escenario del mundo real, podríamos necesitar realizar más búsquedas para descubrir qué está pasando en nuestro código, o las interacciones entre servicios que lo causan.
Comentarios
¿Fue útil esta página?
Thank you. Your feedback is appreciated!
Please let us know how we can improve this page. Your feedback is appreciated!